This tutorial will teach you how to build a strong keyword list using the Google keyword planner tool.Documentation Index
Fetch the complete documentation index at: https://docs.keywordinsights.ai/llms.txt
Use this file to discover all available pages before exploring further.
Note: You need an active and paying Google Ads account to get accurate search volume data. Without an active account, Google will only give you search volume estimates.
First, go to ads.google.com, Click ‘Tools and settings’ and select ‘Keyword Planner.


.jpg?fit=max&auto=format&n=pLrT58lzK2sAIrAE&q=85&s=98ea5f6450134cf93ed9231b8ec7824c)
- Start with a keyword - You input and get many related keywords.
- Start with a website - You input a URL and find all the keywords for which the URL is ranking.
Start with keywords.
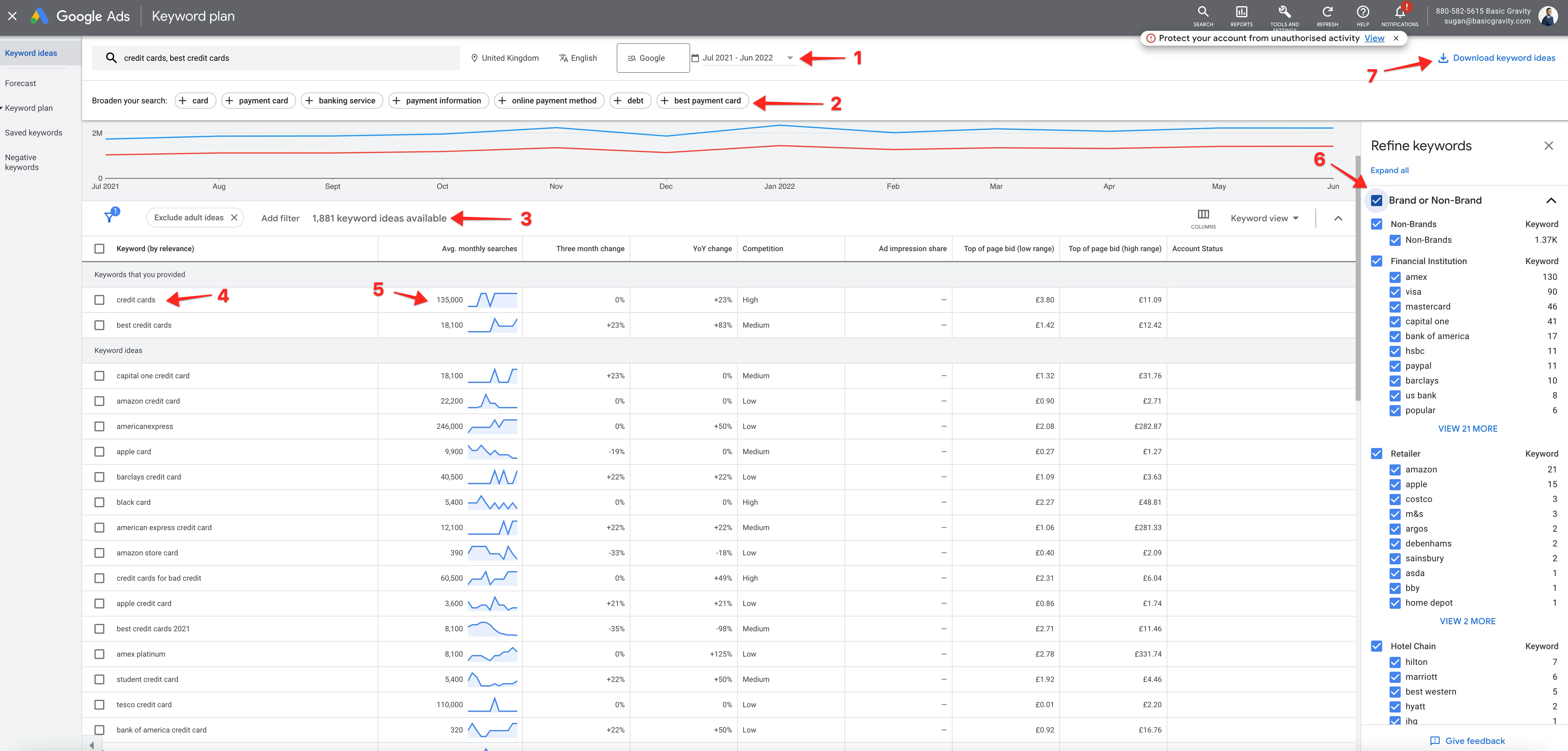
Let’s type in a couple of keywords. Select the country and language and click the ‘Get results’ button.

- You can set the date range here. If you want the newest data, you should set this to a recent time frame.
- You can broaden your search by adding the keywords generated by Google. It’s particularly useful when you have long tail or unpopular keywords.
- The number of available keywords from your search.
- Keyword
- Search volume
- Advanced filters - Using these filters, you can narrow down your keywords. You can apply things like brand vs non-brand, topical relevancy and many other suggestions Google provides.
- After you have cleaned up your list, click this button to download your CSV file.
Note: Keyword Insights requires you to upload a file with the keyword and search volume columns, and you can map these columns easily. It means you don’t have to tweak the downloaded CSV file, and It’s ready for keyword insights.
Start with a website.
Put your URL prefix or root domain into the search box.
